Содержание
- Архитектура решения Altinity - ключевые особенности
- Принцип работы - Механизм
- Сценарии использования
- Взаимодействие - примеры кода
- Проект Antalya - Озеро данных
- Миграция и интеграция (Sink Connectors)
- Интеграция с Grafana и мониторинг
- Инструмент clickhouse-backup
- Классические инструменты экосистемы
- Практические примеры: ClickHouse Backup, Proxy и Local
- Заключение
- Референсные ссылки
Altinity — это мощная экосистема решений для СУБД ClickHouse, хотя при этом это компания и технологический вендор, специализирующийся на разработке, поддержке и коммерческих решениях для СУБД ClickHouse, включая корпоративные сборки, инструменты администрирования и консалтинговые услуги.
Она создана специально для удобного управления распределенными аналитическими базами данных. Продукты компании значительно упрощают сложную ежедневную работу дата-инженеров. Платформа элегантно решает классические проблемы масштабирования и обеспечения высокой отказоустойчивости. ClickHouse широко известен своей феноменальной скоростью обработки огромных массивов аналитики. Однако настройка распределенных кластеров часто вызывает серьезные трудности у новичков. Altinity берет эту тяжелую инфраструктурную задачу полностью на себя.
В современном ИТ-мире бизнес-данные генерируются буквально каждую тысячную долю секунды. Традиционные реляционные системы хранения катастрофически не успевают их быстро обрабатывать. Поэтому возникает острая потребность в специализированных колоночных аналитических базах данных. ClickHouse изначально спроектирован и идеально подходит для таких высоконагруженных задач. Однако его чистая установка требует весьма глубоких профильных технических знаний. Администратору нужно вручную настраивать шардирование, репликацию и управление правами пользователей. Малейшая опечатка в конфигурации может легко привести к потере ценной информации.
Именно здесь на помощь приходят надежные программные продукты от Altinity. Они инкапсулируют всю сложную логику управления внутри удобных программных абстракций. Инженерам больше не нужно редактировать запутанные XML-файлы системной конфигурации узлов. Весь кластер управляется исключительно через понятные декларативные манифесты в формате YAML. Это кардинально снижает начальный порог входа в современные технологии больших данных.
Таким образом, бизнес гораздо быстрее получает ценные инсайты из накопленной корпоративной информации. Скорость безопасного внедрения новых аналитических фич многократно и весьма стабильно возрастает. Кроме того, компания Altinity активно развивает и всесторонне поддерживает открытое open-source сообщество ClickHouse и ценный блог посвященный ClickHouse.
Архитектура решения Altinity — ключевые особенности
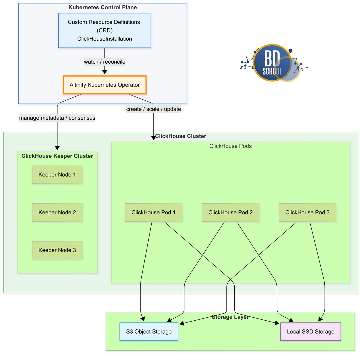
Altinity предлагает распределенную микросервисную архитектуру для современных высоконагруженных информационных систем. Основным вычислительным ядром выступает популярный инструмент Altinity Kubernetes Operator. Это специализированный программный контроллер для работы в оркестраторе контейнеров Kubernetes. Он автоматически и безошибочно управляет всем жизненным циклом кластеров базы ClickHouse. Архитектура базируется на мощной концепции Custom Resource Definitions (CRD). Пользователь просто описывает желаемое конечное состояние своей аналитической базы данных. Оператор самостоятельно и плавно приводит реальную систему к этому заданному состоянию.
Важные архитектурные особенности этого решения включают в себя следующие ключевые компоненты. Во-первых, гарантируется полная аппаратная изоляция выделенных вычислительных ресурсов кластера. Во-вторых, поддерживается современное гибкое разделение слоев физического хранения и вычислений. В-третьих, реализована прозрачная автоматическая балансировка входящей сетевой нагрузки между узлами.
Выделим основные инфраструктурные элементы данной системы:
- Kubernetes Operator. Контроллер управляет автоматическим созданием, обновлением и удалением кластеров.
- ClickHouse Keeper. Легковесный сервис заменяет устаревший Zookeeper для надежной координации репликации.
- Облачное хранилище. Используется протокол S3 для предельно дешевого хранения исторических данных.
- Система мониторинга. Включает связку базы Prometheus и специализированных визуальных дашбордов Grafana.
Такая продуманная структура гарантирует невероятно высокую надежность работы аналитического контура. Любой внезапно сбойный узел мгновенно и безопасно заменяется новым чистым экземпляром. В результате система всегда сохраняет стопроцентную доступность без ручного вмешательства администратора.
Принцип работы — Механизм
Механизм работы экосистемы строится на строгом декларативном подходе управления инфраструктурой. Инженер данных создает простой конфигурационный текстовый файл манифеста. В нем указываются точные параметры кластера, размеры дисков и настройки репликации. Программный оператор непрерывно отслеживает эти конфигурации в реальном времени. При обнаружении любых изменений немедленно запускается фоновый процесс обновления архитектуры.
Процесс развертывания включает несколько строго последовательных автоматизированных этапов:
- Парсинг конфигурации. Оператор считывает технические настройки из предоставленного пользователем манифеста.
- Создание ресурсов. Выделяются изолированные поды, постоянные сетевые тома и внутренние службы.
- Настройка репликации. ClickHouse Keeper логически объединяет отдельные узлы в единый отказоустойчивый кластер.
- Проверка статуса. Инфраструктура убеждается в полной готовности всех запущенных компонентов платформы.
После успешного развертывания узлов начинается активная фаза обработки клиентских данных. Приложения отправляют SQL-запросы через выделенный балансировщик сетевой нагрузки. Балансировщик равномерно распределяет входящий трафик между всеми доступными рабочими репликами. Движок базы выполняет распределенные параллельные вычисления сразу на нескольких физических серверах. Результаты мгновенно агрегируются в оперативной памяти и быстро возвращаются конечному пользователю. Таким изящным образом достигается минимальная сетевая задержка при ответах базы.
Построение DWH на ClickHouse
Код курса
CLICH
Ближайшая дата курса
18 мая, 2026
Продолжительность
24 ак.часов
Стоимость обучения
76 800
Сценарии использования
Инструменты экосистемы Altinity идеально подходят для построения сложной корпоративной аналитики. Крупные технологические компании используют их для решения самых разнообразных бизнес-задач. Эти сценарии охватывают практически все современные и быстрорастущие экономические отрасли.
Рассмотрим наиболее популярные и востребованные варианты практического применения платформы:
- Аналитика реального времени. Обработка огромных непрерывных потоков событий с высоконагруженных веб-сайтов.
- Мониторинг инфраструктуры. Централизованный сбор и анализ логов, системных метрик, распределенных трейсов.
- Финансовый сектор. Сверхбыстрый анализ платежных транзакций для мгновенного выявления мошеннических операций.
- Интернет вещей. Надежное хранение показаний миллионов распределенных телеметрических датчиков и устройств.
Во всех этих сложных кейсах требуется максимальная производительность системы хранения. Обычные классические реляционные СУБД физически не справляются с подобной колоссальной нагрузкой. ClickHouse под грамотным управлением Altinity блестяще решает эту насущную инженерную проблему. Предлагаемые инструменты обеспечивают невероятную стабильность даже при петабайтных объемах записей. Это заслуженно делает данную платформу абсолютным отраслевым выбором номер один.
Взаимодействие — примеры кода
Базовое взаимодействие с развернутой инфраструктурой Altinity происходит через манифесты Kubernetes. Для создания нового кластера используется специальный абстрактный ресурс типа ClickHouseInstallation. Это пользовательский тип данных, разработанный специально для работы контроллера Operator.
Ниже представлен базовый пример конфигурации аналитического кластера. Этот короткий манифест быстро разворачивает один рабочий узел базы данных.
apiVersion: "clickhouse.altinity.com/v1"
kind: "ClickHouseInstallation"
metadata:
name: "simple-cluster"
spec:
configuration:
clusters:
- name: "my-cluster"
layout:
shardsCount: 1
replicasCount: 1
Сразу после применения данного манифеста кластер будет полностью готов. Для программной отправки данных можно использовать популярный язык программирования Python. Официальная библиотека clickhouse-driver отлично подходит для реализации этой технической задачи.
Рассмотрим практический пример подключения и вставки новых строк:
from clickhouse_driver import Client
# Подключение к кластеру Altinity
client = Client('localhost')
# Создание тестовой таблицы
client.execute('CREATE TABLE test (id Int32, val String) ENGINE = MergeTree() ORDER BY id')
# Вставка данных
client.execute('INSERT INTO test (id, val) VALUES', [(1, 'A'), (2, 'B')])
# Чтение данных
result = client.execute('SELECT * FROM test')
print(result)
Этот простой код наглядно демонстрирует базовый принцип работы с базой. В реальных высоконагруженных проектах используются сложные асинхронные пулы сетевых соединений. Они позволяют без проблем вставлять миллионы строк за одну секунду. Кроме того, можно легко настроить прямую нативную интеграцию через Apache Kafka. Это гарантированно обеспечит максимально надежную и быструю потоковую передачу информации.
Построение DWH на ClickHouse
Код курса
CLICH
Ближайшая дата курса
18 мая, 2026
Продолжительность
24 ак.часов
Стоимость обучения
76 800
Проект Antalya — Озеро данных
Проект Antalya — это инновационная технологическая разработка от инженеров Altinity. Она превращает быстрый аналитический ClickHouse в полноценное корпоративное озеро данных. Классическая архитектура СУБД хранит все данные исключительно на локальных жестких дисках. Это крайне дорого при долгосрочной работе с петабайтами накопленной исторической информации.
Antalya радикально меняет этот привычный консервативный архитектурный подход:
- Разделение ресурсов. Процессы вычисления и хранения теперь работают полностью независимо друг от друга.
- Формат Iceberg. Данные безопасно хранятся в универсальном открытом табличном формате Apache Iceberg.
- Умное кэширование. Часто используемые горячие данные временно сохраняются на быстрых локальных SSD.
- Эластичность. Вычислительные рабочие узлы можно динамически добавлять или удалять на лету.
Такой современный подход кардинально снижает совокупную стоимость владения ИТ-инфраструктурой. Тяжелые массивы данных безопасно и дешево лежат в облачном объектном хранилище. При необходимости выполнения запроса запускаются временные эфемерные вычислительные контейнеры. Они быстро загружают нужные куски данных и выполняют математический расчет. После успешного завершения сложной работы эти серверные узлы автоматически удаляются. Безусловно, это главный вектор развития аналитики больших данных сегодня.
Миграция и интеграция (Sink Connectors)
Аналитические данные очень редко рождаются прямо внутри самого кластера ClickHouse. Обычно они непрерывно поступают из внешних классических транзакционных баз данных. К ним традиционно относятся системы вроде MySQL, PostgreSQL или документоориентированной MongoDB. Быстрый перенос таких данных — это сложная и нетривиальная инженерная задача. Altinity элегантно решает ее с помощью специализированных инструментов Sink Connectors. Это автономные программы для надежного захвата потоковых изменений (технология CDC).
Рассмотрим основные технические преимущества этого современного подхода к потоковой интеграции:
- Низкая задержка. Изменения из транзакционных баз появляются в аналитике почти мгновенно.
- Абсолютная точность. Гарантируется строгая доставка каждого отдельного события ровно один раз.
- Преобразование на лету. Присутствует возможность легко менять исходную схему данных при переносе.
- Масштабируемость. Настроенные коннекторы легко выдерживают непрерывный поток в миллионы транзакций.
Базовый принцип работы основан на постоянном чтении бинарных журналов базы. Коннектор технически подключается к исходной СУБД как обычная читающая реплика. Он непрерывно получает поток изменений и аккуратно преобразует его формат. Затем очищенные данные крупными пакетами вставляются в целевую аналитическую систему. Это полностью снимает тяжелую аналитическую нагрузку с основных рабочих баз. В итоге продуктовые аналитики получают актуальную информацию без существенных задержек.
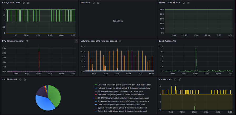
Интеграция с Grafana и мониторинг
Любая надежная распределенная система требует весьма качественного и постоянного мониторинга. Компания Altinity традиционно уделяет этому критическому аспекту огромное внимание разработчиков. Специалисты компании написали и поддерживают официальный плагин для популярной системы Grafana. Он позволяет красиво и быстро визуализировать любые числовые данные из ClickHouse.
Основные заявленные возможности этого плагина визуализации и мониторинга весьма обширны:
- Поддержка макросов. Значительно упрощает написание сложных динамических SQL-запросов для красивых дашбордов.
- Конструктор запросов. Позволяет быстро создавать графики без глубокого академического знания языка SQL.
- Гибкий алертинг. Тонкая настройка оповещений при превышении любых заданных пороговых значений метрик.
- Отображение логов. Предоставляет удобный веб-интерфейс для быстрого поиска и фильтрации текстовых журналов.
Для централизованного сбора метрик самого кластера обычно используется популярный Prometheus. Altinity Operator совершенно автоматически экспортирует нужные технические данные в правильном формате. Инженеру достаточно просто импортировать готовые JSON-шаблоны визуальных дашбордов из репозитория. Они сразу покажут утилизацию процессора, потребление памяти и нагрузку дисков. Также можно детально отслеживать точное время выполнения каждого SQL-запроса. Это сильно помогает администраторам мгновенно находить аппаратные узкие места системы.
Инструмент clickhouse-backup
Исторически создание бэкапов в ClickHouse было довольно сложным ручным процессом. Инженеры компании Altinity разработали и открыли код мощной утилиты clickhouse-backup. Она автоматизирует создание консистентных копий данных и их безопасную выгрузку. Программа умеет работать со всеми популярными облачными объектными хранилищами. Например, поддерживаются протоколы Amazon S3 и Google Cloud Storage.
Основные возможности этой программы включают следующие важные функции:
Инкрементальные копии. Утилита сохраняет только новые измененные блоки данных.
- Это сильно экономит сетевой трафик.
- Снижаются затраты на облачное хранение.
Теневые копии. Используется встроенный системный механизм shadow.
- Бэкап создается без остановки рабочего сервера.
- База продолжает быстро отвечать на запросы.
Управление схемой. Программа умеет сохранять структуру таблиц отдельно от данных.
- Облегчает миграцию между разными кластерами.
- Позволяет быстро восстановить только нужные схемы.
Таким образом, этот инструмент стал настоящим отраслевым стандартом. Он идеально подходит для огромных петабайтных инсталляций. Администраторы ценят его за исключительную гибкость и высокую скорость работы.
Классические инструменты экосистемы
Помимо утилит резервного копирования, существует ряд других незаменимых программ. Они значительно упрощают повседневную жизнь любого современного дата-инженера. Эти инструменты решают специфические задачи маршрутизации и быстрой локальной аналитики.
Рассмотрим две самые полезные классические утилиты:
Проксирование chproxy. Это умный HTTP-балансировщик нагрузки для кластеров ClickHouse.
- Позволяет гибко настраивать пулинг пользовательских соединений.
- Умеет кэшировать результаты одинаковых тяжелых запросов.
Локальная аналитика clickhouse-local. Программа для запуска движка без старта самого сервера.
- Позволяет мгновенно выполнять SQL-запросы к локальным файлам.
- Отлично поддерживает форматы CSV, JSON и Parquet.
Внедрение этих вспомогательных инструментов делает архитектуру более зрелой и надежной. Балансировщик защищает базу от внезапных всплесков клиентского трафика. А локальная утилита превращает ваш ноутбук в мощную аналитическую станцию. Комплексное использование этих программ выводит работу с данными на совершенно новый уровень.
Практические примеры: ClickHouse Backup, Proxy и Local
Для настройки автоматизации важно понимать синтаксис и формат команд. Ниже приведены базовые примеры, которые помогут быстро развернуть и протестировать эти инструменты в вашей среде.
Настройка clickhouse-backup
Для создания бэкапа в облако S3 используется файл конфигурации config.yml. В нем указываются доступы к хранилищу и параметры подключения к самой базе.
general: remote_storage: s3 s3: access_key: <your_key> secret_key: <your_secret> bucket: clickhouse-backups region: us-east-1 path: /data/ clickhouse: host: localhost port: 9000
После настройки конфигурации создание и отправка бэкапа в облако выполняется одной командой в терминале: clickhouse-backup create_remote <backup_name>
Конфигурация chproxy
Утилита chproxy настраивается через YAML-файл. Основная задача здесь — описать «кластеры» (узлы ClickHouse) и «пользователей», которые будут к ним подключаться.
clusters:
- name: "main_cluster"
replicas:
- nodes: ["ch-node-01:8123", "ch-node-02:8123"]
users:
- name: "bi_user"
to_cluster: "main_cluster"
to_user: "default"
max_concurrent_queries: 5
Этот конфиг ограничивает количество одновременных тяжелых запросов от аналитиков. Это гарантирует, что база не «ляжет» от слишком активной работы BI-систем.
Использование clickhouse-local
Это самый быстрый способ проанализировать файл без создания таблиц в базе. Представьте, что у вас есть огромный лог-файл в формате JSON, и вам нужно найти в нем ошибки.
Вы можете выполнить SQL-запрос прямо в консоли Linux:
clickhouse-local --query \
"SELECT level, count() FROM file('logs.json', 'JSONEachRow') GROUP BY level"
Команда мгновенно прочитает файл, обработает его движком ClickHouse и выведет результат на экран. Это незаменимо для быстрой диагностики инцидентов на сервере. Большинство из этих инструментов мы рассматриваем на курсе «Построение DWH на базе ClickHouse».
Заключение
Экосистема Altinity делает мощнейший инструмент ClickHouse доступным для массового корпоративного использования. Платформа полностью снимает высокие барьеры при развертывании сложных распределенных аналитических кластеров. Инженеры данных сразу получают невероятно надежные и максимально удобные рабочие инструменты. Глубокая автоматизация администрирования экономит компаниям тысячи часов дорогого рабочего времени.
Грамотное разделение слоев физического хранения и вычислений существенно снижает облачные затраты. Инновационные разработки вроде проекта Antalya открывают принципиально новые горизонты масштабирования аналитики. Полная интеграция с платформой Kubernetes стала де-факто золотым стандартом ИТ-индустрии. Выбирая технологии Altinity, современные компании надежно инвестируют в масштабируемость своего бизнеса. Это безупречный технический фундамент для серьезной работы с Big Data.
Референсные ссылки
- [Официальный сайт Altinity] (https://altinity.com/)
- [Документация Kubernetes Operator для ClickHouse] (https://github.com/Altinity/clickhouse-operator)
- [Проект Antalya: Lakehouse Architecture] (https://kb.altinity.com/altinity-kb-architecture/antalya/)
- [ClickHouse Sink Connector] (https://github.com/Altinity/clickhouse-sink-connector)




